CAXA PLM協同管(guan)理(li)以產(chan)(chan)(chan)品數據為(wei)核心,解決(jue)從用戶需求、訂單信息、產(chan)(chan)(chan)品開發、工藝(yi)設計(ji)、生產(chan)(chan)(chan)制(zhi)造、維護維修整個(ge)生命周期過程中的(de)不同類型數據管(guan)理(li)、過程管(guan)理(li)以及跨部(bu)門、跨區域和(he)供(gong)應鏈協同工作的(de)軟(ruan)件(jian)系統(tong)及解決(jue)方案。
產品(pin)生(sheng)命周期過程的每一個環節,都可相互(hu)交換,形成完整、暢通、統一的數據信息共享平臺,同時給ERP、SCM、CRM提供接口(kou),實現產品(pin)開發過程的優化。
CAXA PLM協同管理多(duo)年來服務了國(guo)內數千(qian)家用戶,是PLM國(guo)產替(ti)代的理想選擇。

2021新版本在(zai)系統部署、數據服務(wu)和(he)工藝智(zhi)能(neng)設計等(deng)方面都(dou)推出更貼(tie)合用(yong)戶需求的功能(neng)。
部署在云端的(de)(de)PLM系統,讓中小企業客戶勿關(guan)心IT硬件和運維,而又(you)快速獲(huo)得基于最(zui)佳實踐的(de)(de)數(shu)字(zi)化解決(jue)方案。新(xin)的(de)(de)客戶端架構,提(ti)供桌面、網頁、移動設備等多種形式的(de)(de)客戶端訪問(wen)。
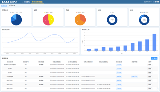
綜合(he)看板(ban)和(he)項目看板(ban)為管(guan)(guan)理(li)者用(yong)(yong)數(shu)(shu)據支撐(cheng)決策(ce)(ce)。通過挖掘PLM管(guan)(guan)理(li)數(shu)(shu)據,將(jiang)物料增長率、借用(yong)(yong)率等價值數(shu)(shu)據通過圖形化報表直觀呈現,且具(ju)備數(shu)(shu)據聯動,多(duo)維度鉆(zhan)取等強大的數(shu)(shu)據分析(xi)能力,為管(guan)(guan)理(li)者提(ti)供決策(ce)(ce)依據。
全(quan)新的制造看(kan)板,將圖紙(zhi)、工藝及時準確的發(fa)放到生產環節,實現了單一數據源的有效管理和充分共享。
工(gong)藝(yi)數據管理(li)部分在(zai)工(gong)藝(yi)智(zhi)能推薦、工(gong)時定額(e)自動計算(suan)、工(gong)序版本(ben)管理(li)、結構化工(gong)藝(yi)的(de)(de)精(jing)細化管理(li)等方面進行了更新(xin)和(he)增強,幫(bang)助用戶在(zai)快速借鑒歷史(shi)經驗,從而可以快速進行工(gong)藝(yi)迭代優化的(de)(de)同時,能夠實(shi)現精(jing)細的(de)(de)結構化管理(li),為(wei)生產(chan)提供支(zhi)撐(cheng)。


CAXA PLM協同管(guan)(guan)理將成熟的(de)2D、3D、PDM、CAPP和(he)MES技術整合在統一的(de)協同管(guan)(guan)理平臺(tai)上,覆(fu)蓋了從(cong)概念設計(ji)、詳細設計(ji)、工藝(yi)流程(cheng)到生(sheng)產制(zhi)造(zao)的(de)各(ge)個環節(jie),重點解決企(qi)(qi)業(ye)(ye)在深化信息化管(guan)(guan)理應用后面臨(lin)的(de)部門(men)之間(jian)協作以及企(qi)(qi)業(ye)(ye)產品數(shu)據(ju)全局共(gong)享(xiang)的(de)應用需(xu)求,實(shi)現(xian)企(qi)(qi)業(ye)(ye)設計(ji)數(shu)據(ju)、工藝(yi)數(shu)據(ju)與制(zhi)造(zao)數(shu)據(ju)統一管(guan)(guan)理,并支持企(qi)(qi)業(ye)(ye)跨(kua)部門(men)的(de)數(shu)據(ju)處(chu)理和(he)業(ye)(ye)務(wu)協作。
CAXA PLM協同管理的(de)產品功(gong)(gong)能(neng)如下(xia)圖,下(xia)面分別從(cong)基礎的(de)EAP平(ping)臺(tai)和功(gong)(gong)能(neng)模塊分別做簡要介紹(shao)。
CAXA EAP(Enteprise Application Platform)是底層的(de)(de)(de)(de)開發和(he)(he)應(ying)用平(ping)(ping)臺(tai),是支(zhi)(zhi)(zhi)(zhi)持設計(ji)、工(gong)藝、制造、銷售、采購(gou)等各部門(men)協同(tong)應(ying)用的(de)(de)(de)(de)集(ji)成平(ping)(ping)臺(tai),是支(zhi)(zhi)(zhi)(zhi)持可(ke)配置(zhi)(zhi)、可(ke)擴展、模型驅動的(de)(de)(de)(de)通用基礎(chu)管(guan)理平(ping)(ping)臺(tai),滿(man)足不同(tong)地域、不同(tong)行(xing)業、不同(tong)規模的(de)(de)(de)(de)企業對(dui)產(chan)品生命周期管(guan)理的(de)(de)(de)(de)共性需求。該平(ping)(ping)臺(tai)中包括一套基礎(chu)服務和(he)(he)多個定義工(gong)具,用于支(zhi)(zhi)(zhi)(zhi)持在EAP上(shang)快(kuai)速進行(xing)管(guan)理軟件的(de)(de)(de)(de)配置(zhi)(zhi)和(he)(he)定義,并支(zhi)(zhi)(zhi)(zhi)持對(dui)現有的(de)(de)(de)(de)應(ying)用模式進行(xing)修改和(he)(he)擴展。

平臺(tai)支持按需分步部署圖(tu)文檔(dang)管(guan)理(li)(li)(li)、BOM管(guan)理(li)(li)(li)、工藝數(shu)據管(guan)理(li)(li)(li)、制造過程管(guan)理(li)(li)(li)等(deng)應用(yong),不同應用(yong)的服務端(duan)(duan)(duan)互相兼容,客戶端(duan)(duan)(duan)按需擴展。協同管(guan)理(li)(li)(li)的服務端(duan)(duan)(duan)應用(yong)能夠部署在(zai)鯤鵬云(yun)等(deng)云(yun)服務平臺(tai)上(shang),確保云(yun)端(duan)(duan)(duan)基礎設施(shi)和(he)數(shu)據安全可(ke)控。


CAXA PLM提供編碼管理模塊(kuai)構建(jian)物(wu)料庫,保證物(wu)料數據在(zai)多系統(tong)的一致性,控制新物(wu)料申領過(guo)程,減(jian)少引入非必要的新物(wu)料。


CAXA PLM提供(gong)統(tong)一的(de)技術管(guan)理(li)平臺(tai),集中、安(an)全、有序地(di)管(guan)理(li)產品(pin)生命周期過程中產生的(de)圖(tu)紙、技術資料和產品(pin)數據,保存(cun)圖(tu)紙歷史版(ban)(ban)本(ben),實現版(ban)(ban)本(ben)追溯和狀態(tai)控制。基于平臺(tai)形(xing)成(cheng)企業知識(shi)管(guan)理(li),多部門(men)、多專業間(jian)實現知識(shi)共享、利用與協(xie)同(tong)。

基于PLM可描述完整的(de)(de)(de)產品結構,整個產品生命周期(qi)中,能夠進行BOM的(de)(de)(de)編(bian)制與維(wei)護,BOM的(de)(de)(de)比較,記錄BOM的(de)(de)(de)版(ban)本與狀態(tai),管理BOM多視圖,可以有效地管理BOM和產品配置,每(mei)個人都獲得(de)與自身需(xu)求(qiu)相關(guan)的(de)(de)(de)正(zheng)確BOM信(xin)息(xi)。保證(zheng)設計、工藝版(ban)本的(de)(de)(de)一致性,保障制造和其他業(ye)務環節得(de)到(dao)有效版(ban)本的(de)(de)(de)圖紙、數據。






CAXA PLM協同管(guan)理提供工(gong)(gong)藝(yi)數據(ju)管(guan)理,將(jiang)工(gong)(gong)藝(yi)設(she)計數據(ju)進行(xing)結構化處(chu)理,使工(gong)(gong)藝(yi)數據(ju)更加有效地指導實際生產,為ERP\MES等下游(you)系統提供準確(que)數據(ju)。更方便(bian)進行(xing)工(gong)(gong)藝(yi)知識的積累和(he)復用。
系統支持(chi)多(duo)(duo)種工(gong)藝類型的結(jie)構(gou)化(hua):機(ji)加、裝(zhuang)配、焊(han)接、鍛造、鑄造、熱(re)處理等多(duo)(duo)種工(gong)藝類型。






CAXA制造看板有強大的(de)基(ji)礎平臺做(zuo)支撐,提供標準數據接口,快(kuai)(kuai)速實現系統集成;便于維護,當(dang)數據源調整(zheng)時,企業可根據需求快(kuai)(kuai)速定義新的(de)數據格(ge)式。
實現設計、工藝、制造業務(wu)全貫通,打破PLM和(he)ERP之(zhi)間的壁壘,在系統間進行產品和(he)規劃信息雙向(xiang)傳送(song)。







陽(yang)泉(quan)煤業(ye)(集團)有限(xian)(xian)責任公司是全國最大(da)的無煙(yan)煤生(sheng)(sheng)產基地(di),華鼎機(ji)械有限(xian)(xian)公司是陽(yang)泉(quan)煤業(ye)華越機(ji)械公司與河(he)南平頂山煤機(ji)廠共(gong)同合資(zi)創(chuang)建,是一家(jia)專業(ye)生(sheng)(sheng)產各類高端液壓支(zhi)架油(you)缸的現代化企業(ye)。

應用CAXA設計工(gong)藝制(zhi)造一體(ti)化(hua)的解決方案(an),統一了數據(ju)平臺,完(wan)善(shan)版本管(guan)理,支(zhi)持設計數據(ju)多次(ci)變更,用系統支(zhi)持項(xiang)(xiang)目(mu)管(guan)理,保障項(xiang)(xiang)目(mu)資料完(wan)整性,過程(cheng)規范透明(ming)。

應用(yong)CAXA MES制造過程管理解(jie)決方案(an),實現MES過程透明,達到PLM/MES/ERP閉環優化的(de)應用(yong);實現各環節對物料的(de)全過程跟蹤;提(ti)高產品定(ding)額計(ji)算準確性及效率,時(shi)間縮短50%以(yi)上。

中天科技(ji)是中國(guo)民營企業500強(qiang),國(guo)家(jia)級高(gao)新技(ji)術(shu)企業。公(gong)司主營的光(guang)纖通信和(he)電(dian)(dian)力傳(chuan)輸(shu)產品(pin)已形成近(jin)百(bai)個系列(lie)、上千個品(pin)種,囊括了我國(guo)光(guang)電(dian)(dian)線纜的最新產品(pin)和(he)技(ji)術(shu),填補了國(guo)內多(duo)項空白,為推動國(guo)家(jia)信息(xi)化(hua)建(jian)設(she)、智能電(dian)(dian)網建(jian)設(she)、海洋開發和(he)國(guo)防建(jian)設(she)做(zuo)出了的貢獻(xian)。

集團應(ying)用CAXA設計(ji)工藝制造(zao)(zao)一體化的解決方案,使(shi)研發(fa)管理工作更(geng)加(jia)規范化、程序化,大大提高(gao)產(chan)(chan)(chan)品研發(fa)效(xiao)率,縮短質(zhi)量問題排查時(shi)間,保證產(chan)(chan)(chan)品開發(fa)、生產(chan)(chan)(chan)制造(zao)(zao)、生產(chan)(chan)(chan)采購、設計(ji)變更(geng)、產(chan)(chan)(chan)品數據信息的資源共(gong)享(xiang),提高(gao)工作效(xiao)率。
具(ju)體(ti)來(lai)說集團實(shi)(shi)(shi)現(xian)(xian)統(tong)一編(bian)碼管理,實(shi)(shi)(shi)現(xian)(xian)編(bian)碼系(xi)(xi)統(tong)之間的(de)物料信息(xi)自動同步。實(shi)(shi)(shi)現(xian)(xian)了多種二(er)(er)維、三維軟件與(yu)PLM系(xi)(xi)統(tong)集成(cheng)需求(qiu),包括SolidWorks集成(cheng)、Inventor二(er)(er)維工程(cheng)圖(tu)(tu)集成(cheng)應用(yong)、AutoCAD集成(cheng)。支持輕量化方(fang)面自動轉PDF需求(qiu), SolidWorks二(er)(er)維工程(cheng)圖(tu)(tu)及Inventor二(er)(er)維工程(cheng)圖(tu)(tu)導(dao)(dao)入系(xi)(xi)統(tong)自動轉PDF,無需設計人員導(dao)(dao)入PDF文件,在圖(tu)(tu)紙導(dao)(dao)出時可(ke)以選擇導(dao)(dao)出PDF格(ge)式圖(tu)(tu)紙。

西安嘉業(ye)航(hang)空科技有限(xian)公司,年產(chan)(chan)值4億元,2015年上市企業(ye),是(shi)閻(yan)良(liang)區高端航(hang)空產(chan)(chan)業(ye)集群龍頭企業(ye),區內民營企業(ye)產(chan)(chan)值及規模(mo)NO1;區內唯一一家從事軌道交(jiao)通(tong)、航(hang)空航(hang)天鋁合金蒙皮成形加工制造(zao)的(de)高新(xin)技術企業(ye),技術含(han)量高。產(chan)(chan)品主要為國內外頂級企業(ye)做配套(tao),例如:陜飛、西飛、中車(che)等(deng),行業(ye)內知(zhi)名度較(jiao)高。


應用CAXA設計(ji)工藝(yi)制(zhi)造(zao)一體化的(de)解決方(fang)案, 統一管(guan)理(li)(li)數據的(de)版(ban)本(ben)、版(ban)次以及BOM的(de)版(ban)本(ben),隨時追溯與回(hui)顧。建(jian)立電子(zi)化的(de)工藝(yi)知識(shi)管(guan)理(li)(li),以便(bian)于(yu)企業對工藝(yi)設計(ji)標(biao)準集中管(guan)理(li)(li)和(he)共享,方(fang)便(bian)工藝(yi)設計(ji)時查閱及新人快速學習,提(ti)升工藝(yi)的(de)規范(fan)性和(he)高效(xiao)性。

陜(shan)西漢(han)德車橋有(you)(you)限公司由(you)濰柴動力(li)與陜(shan)汽集團(tuan)共同投資,有(you)(you)西安、寶雞兩個工廠,主要(yao)生產車橋總成。連續多年被(bei)評為“中國(guo)機械500強”和“全國(guo)百佳汽車零部件企業(ye)”,同時因信息(xi)化(hua)建設的成效被(bei)評為“全國(guo)企業(ye)信息(xi)化(hua)建設示范基地”。


應(ying)用CAXA工(gong)藝(yi)(yi)協(xie)同管理(li)系(xi)統(tong)為(wei)企業建立(li)統(tong)一的(de)(de)(de)工(gong)藝(yi)(yi)數(shu)(shu)據(ju)管理(li)平(ping)臺,實現了西安和寶(bao)雞分廠(chang)異地協(xie)同,圖紙、工(gong)藝(yi)(yi)文件異地共享,解(jie)決了人(ren)工(gong)傳遞資(zi)料的(de)(de)(de)不方便性,解(jie)決了因為(wei)數(shu)(shu)據(ju)不一致帶(dai)來的(de)(de)(de)統(tong)計(ji)不準確(que)。相關技術(shu)人(ren)員按照角色、權限的(de)(de)(de)方式(shi),在平(ping)臺上開展簡圖的(de)(de)(de)設計(ji)、工(gong)藝(yi)(yi)文件編制(zhi)、外(wai)來數(shu)(shu)據(ju)的(de)(de)(de)規范、工(gong)藝(yi)(yi)數(shu)(shu)據(ju)匯總等(deng)工(gong)作,并實現數(shu)(shu)據(ju)的(de)(de)(de)共享、查找和版本控制(zhi)等(deng)功能。
在CAXA CAPP系(xi)統(tong)中(zhong)實現了(le)TS16949體(ti)系(xi)貫標,對(dui)項目(mu)產品資料按照(zhao)生(sheng)產線、生(sheng)產階段、準備(bei)過程(cheng)(cheng)進(jin)行管理,將(jiang)所有產品開發(fa)(fa)的資料進(jin)行集中(zhong)分類管理,提(ti)升(sheng)了(le)產品過程(cheng)(cheng)開發(fa)(fa)管理的標準化,提(ti)升(sheng)了(le)典型產品數(shu)據的重用(yong)。
實(shi)現了(le)CAPP與(yu)PDM、ERP、MES系統集(ji)成(cheng)貫通,保證數據一致性,減少人為重(zhong)復勞動。同步貫通了(le)設備、工裝等資(zi)源(yuan),提高了(le)工藝(yi)編(bian)制效率(lv)和資(zi)源(yuan)表述的準確度。

![]()
捷翼是(shi)全(quan)球主要的汽車(che)與汽車(che)電(dian)子(zi)零(ling)部件及(ji)系統(tong)技術供(gong)應商。其產(chan)品系列包括動(dong)力、推進、熱交換、內飾、電(dian)氣、電(dian)子(zi)及(ji)安全(quan)系統(tong)等,這些(xie)產(chan)品幾乎涵蓋(gai)了(le)現代汽車(che)零(ling)部件工(gong)業的主要領域,為(wei)客戶提供(gong)全(quan)面的產(chan)品與系統(tong)解決方案。

通(tong)(tong)過六(liu)個階段的(de)(de)系統建(jian)設,分步(bu)應用(yong)CAXA PLM和MES的(de)(de)整體解(jie)決(jue)方案,實現(xian)設計工藝一(yi)體化的(de)(de)數據管理(li),構建(jian)了(le)完整的(de)(de)數據貫通(tong)(tong)平(ping)臺,實現(xian)數字化工廠的(de)(de)建(jian)設。通(tong)(tong)過項目管理(li)的(de)(de)深度應用(yong),提升項目管理(li)質量(liang),管理(li)者(zhe)隨時(shi)掌握項目狀態,及(ji)時(shi)處理(li)預警(jing)及(ji)超期項目。


北京康斯(si)特儀表科技股(gu)份有(you)限公司(si),自(zi)1998年成立以來(lai),一直專注于壓力、溫度(du)校(xiao)準產(chan)品(pin)研發、生產(chan)、銷(xiao)售, 目前規(gui)模是亞洲最大(da),壓力產(chan)品(pin)全(quan)球前三,綜合(he)全(quan)球前五名。康斯(si)特公司(si)共計230余人,人均產(chan)值30萬美(mei)元,產(chan)品(pin)不僅在國內銷(xiao)售,還遠銷(xiao)美(mei)、德、英、法等國際(ji)市(shi)場。

應用CAXA PLM和MES的整體(ti)(ti)解決方案,實現(xian)(xian)設(she)計(ji)工藝一(yi)體(ti)(ti)化(hua)(hua)的數據管(guan)(guan)理(li),構建(jian)了完整的數據貫通平(ping)臺,實現(xian)(xian)數字(zi)化(hua)(hua)工廠的建(jian)設(she)。建(jian)立企(qi)業級的數據管(guan)(guan)理(li)平(ping)臺,數據集中、統(tong)一(yi)、安全、共享,全面實現(xian)(xian)企(qi)業信息化(hua)(hua),數字(zi)化(hua)(hua),無紙化(hua)(hua)的管(guan)(guan)理(li)。利用大(da)數據的沉淀和積累(lei)企(qi)業智力資產(chan),提(ti)升(sheng)企(qi)業生(sheng)產(chan)智能(neng)化(hua)(hua)。貫通了企(qi)業設(she)計(ji)生(sheng)產(chan)大(da)流程,提(ti)高工作效率(lv)、減(jian)少重復工作,提(ti)升(sheng)產(chan)品品質。通過(guo)設(she)備物聯管(guan)(guan)理(li),實現(xian)(xian)信息采集,任務自動派送,生(sheng)產(chan)數據實時透明。
24小時(shi)AI客(ke)服